锅炉烟道余热回收技术
锅炉烟道余热回收是本公司联合重点院校而开发设计、制造的一种节能、环保产品。锅炉烟道余热回收是一种安全可靠的节能产品,主要表现在:
技术特点:
1:大幅降低排烟温度;根本解决低温腐蚀。
2:回收中低温热能,安全稳定地大幅度降低排烟温度;通常可使燃煤锅炉排烟温度稳定降低至105-115℃;
3:在降低排烟温度的同时,从根本上避免了结露腐蚀和堵灰现象的出现,大幅度降低设备的维护成本。

工作原理:
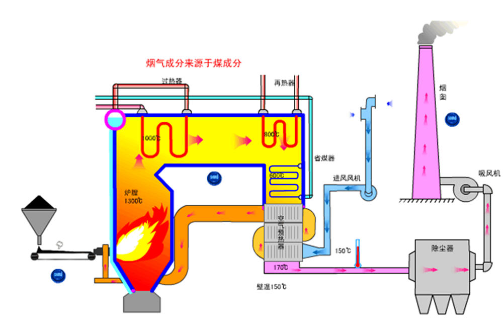
目前,我国国内应用锅炉的行业中,由于煤、石油、天然气等燃料中均含有S,燃烧时通常会产生SO2和SO3,SO2、 SO3与H2O结合后即形成亚硫酸或硫酸蒸汽。当锅炉尾部受热面的金属壁面温度低于硫酸蒸汽的凝结点(称为酸露点),就会在其表面形成液态硫酸(称为结露)。
长期以来,空气预热器的尾部受热面由于结露而引起的腐蚀时常发生,难以避免。以至于目前在锅炉设计时不得不通过提高排烟温度或使用传热极差的非金属材料(如搪瓷管)来缓解结露和腐蚀现象的产生,并没有从根本上解决问题。而单纯提高排烟温度又势必造成大量低温能源的浪费,无法进一步回收。尽管如此,空气预热器往往在运行一段时间后依旧会出现腐蚀,直至穿孔。这是一个世界性难题。
目前,中小型锅炉大多采用管式空气预热器,设计排烟温度居高不下。上世纪九十年代初,热管换热器曾在空预器改造中一度被推广,虽然一定程度上将排烟温度降低,但其尾部受热面的低壁面温度仍会低于酸露点温度,不能避免结露导致的腐蚀,且热管普遍存在产生和积累不凝气体,逐渐老化,从而传热效率急剧下降。随着它的这些缺点不断被暴露,人们对应用热管换热器也采取了谨慎的态度。
一般常用的换热器为管式换热器,其金属受热面低壁面温度与热流体排放温度之间大致处于一种倍数关系,即排烟温度为140℃时相应的低壁温仅为70℃左右。对于热管换热器,“如果金属受热面壁面温度要求不低于77.8℃时,其排烟温度通常不得低于155℃,否则必然引起低温结露腐蚀”(参见顾维藻等著《强化传热》,科学出版社);上述换热器的壁温只能作为校核温度,也就是说,当运行工况因运行需要必须进行调整时,即便知道必然会发生低温腐蚀也无法避免,没有任何办法直接对壁温进行调整控制。
自控联合换热技术是一个全新的换热技术。本公司在施工过程中不断创新。已开发出两种基于不同原理的余热回收节能产品。

实际方案:
方案1. 针对较低烟温,但烟气中腐蚀性气体的含量较低。
方案2. 直接对锅炉省煤器与空预器改造;
方案3. 加热除盐水(提高进除氧器的水温);
方案4. 提高进口风温,同时加热除盐水;
方案5. 内部循环,提高吨煤产汽量;
方案6. 产生高温热水;
方案7. 作为余热锅炉,生产低压蒸气;